項目名稱:濟寧廉政教育基地能耗監測系統與電表項目
項目類型:能耗監測與電表
建筑業主:濟寧廉政教育基地
施工單位:山東三水智能化工程有限公司
項目采購設備:能耗監測系統1套,能耗數據采集器1臺,電表,輔材1批。
項目介紹:
濟寧市廉政文化教育基地位于兗州市人民檢察院新建辦公樓十一層,實際展示面積820平方米。另在十層西側設置多功能影視放映廳,面積126平方米。展廳一句黨和國家對反腐倡廉及加強廉政文化建設的總體要求,結合濟寧市院近年來理論與實踐工作的經驗總結與深層次思考,以前瞻性、科學觀的視野,把極具儒家文化底蘊的濟寧廉政文化理念作為展示主題,并集警示教育、案例展示、情景體驗、互動交流、影視播放等多功能為一體。通過運用多樣展示手段,達到警示、教育黨員干部防微杜漸、廉潔自律、執政為民的目的,打造全新的廉政文化宣教平臺。
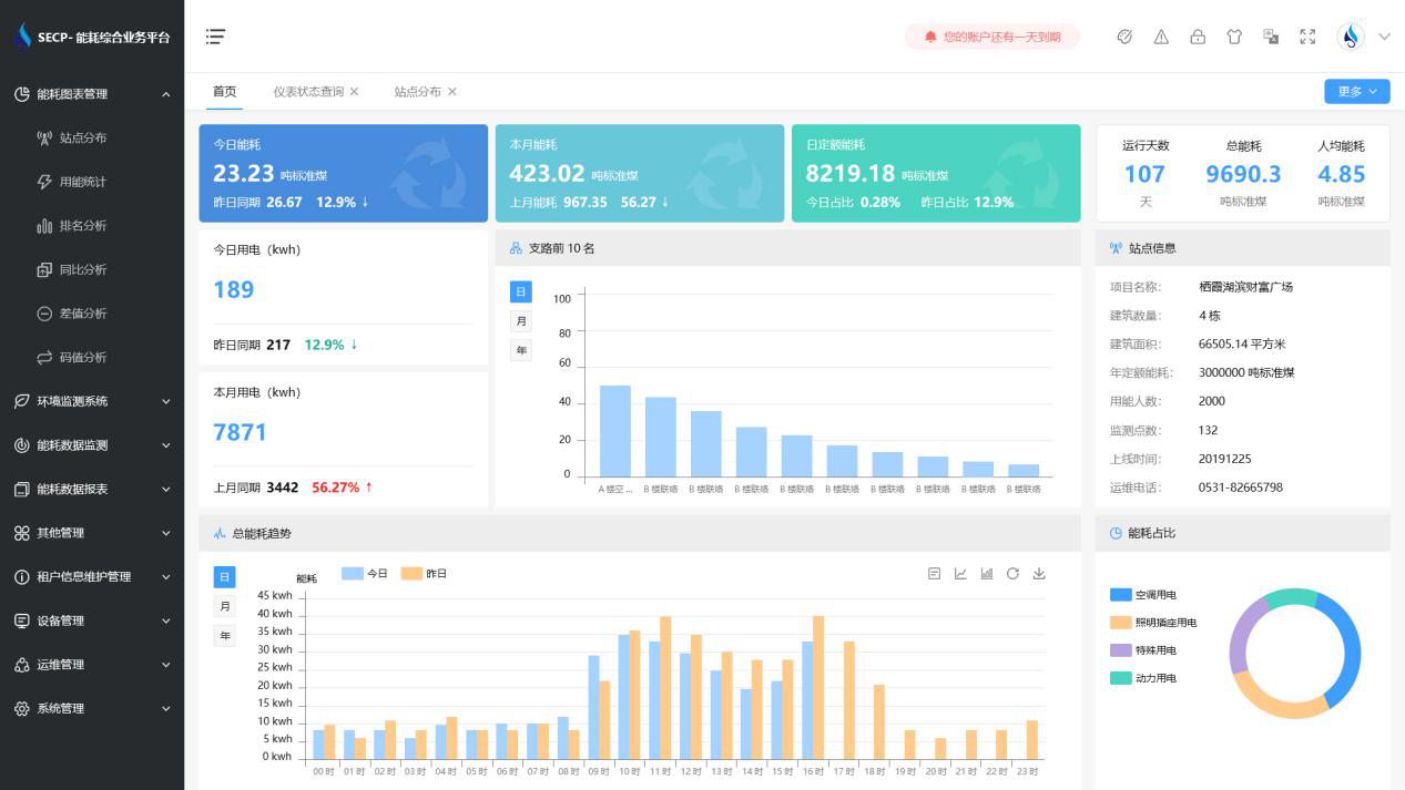
該項目中,能耗監測系統支持對基地用水、用電的實時數據采集,同時支持對等未實現自動采集的能源進行手工補錄。系統不僅支持查詢各用電分項(如:照明插座用電、空調用電、動力用電、特殊用電)的數值,并進行對比分析與可視化展示;還可查詢各用水分項的數值及占比。
建筑整體架構:
建筑能耗監測系統軟件界面圖

建筑能耗監測系統功能
1. 能耗分析
能耗分析中是對數據的圖形、圖表展示,其中包括用能統計、用能報表、排名分析、同比分析等功能。它可以分支路、分類、分項、分區域、分部門統計用能信息,查看能耗報表,用能同比分析,并進行差值分析與能耗排名分析。使得管理人員對能耗數據信息清晰明了,為節能降耗提供數據支持。
2. 租戶信息維護管理
主要是對建筑群的詳細信息(地址、編號、名稱、用能人數、建筑面積、采暖面積、建筑年份等)、區域信息、設備類型、項目信息進行管理,以便進行信息維護。
3. 設備管理
設備管理是對建筑物能源監測設備的管理,便于管理人員對能耗監測設備采集的當日數據量、運行狀態等信息了如指掌,以便及時發現異常,減少用能損失。
4. 權限管理
涵蓋角色管理、數據權限、接口權限等功能,方便不同的用戶對系統管理,并靈活配置不同權限。
5. 系統管理
系統管理可自動對缺失數據進行數據補調,不需要任何人工干預。同時支持手工補調數據,補調完成后恢復到自動補調狀態將剩余數據自動補調。系統管理確保數據成功上傳至上級平臺,讓用戶省心、放心!
建筑能耗監測系統架構圖
